各单位、各位老师、同学:
为加强对研究生教育质量的监测,提升研究生数据的信息化水平,根据学校总体规划安排,研究生院已完成研究生教育质量监测分析系统(一期)的开发工作,经过近1年的项目规划、数据对接、测试和调试工作,具备试运行条件,拟进入试运行阶段。
一、上线时间
研究生教育质量监测分析系统拟于2021年12月20日(下周一)上线试运行,为期20天。
二、登录方式
翱翔门户—应用系统—研究生教育质量监测分析

三、服务对象
各研究生培养单位、研究生教育管理人员、全校师生。
四、运用场景
1.通过宏观数据分析为管理者提供“一站式”决策支持。
2.通过数据的钻取、分析和展示,明细本单位研究生学情、教情,提升管理精准和精细度。
3.进行学业预警监控。根据培养过程质量管理标准及相关制度文件,进行课程成绩、课程学分、开题评议、延期、即将超期、超期等六种类型预警,帮助学校及各培养单位及时发现异常质量状态,挖掘问题根因。
五、模块介绍
研究生教育质量监测分析系统(一期)主要分为综合分析模块(实时)、生源质量模块、在校生质量模块、课程教学质量模块、培养过程质量模块、学位论文质量模块、导师/教师质量模块、学业预警分析模块、学生及导师画像模块。
1.综合分析模块(实时)
可以全方位实时了解我校校情,全面掌握在校生、导师、各培养单位、各学科的基本分布情况及分类统计。

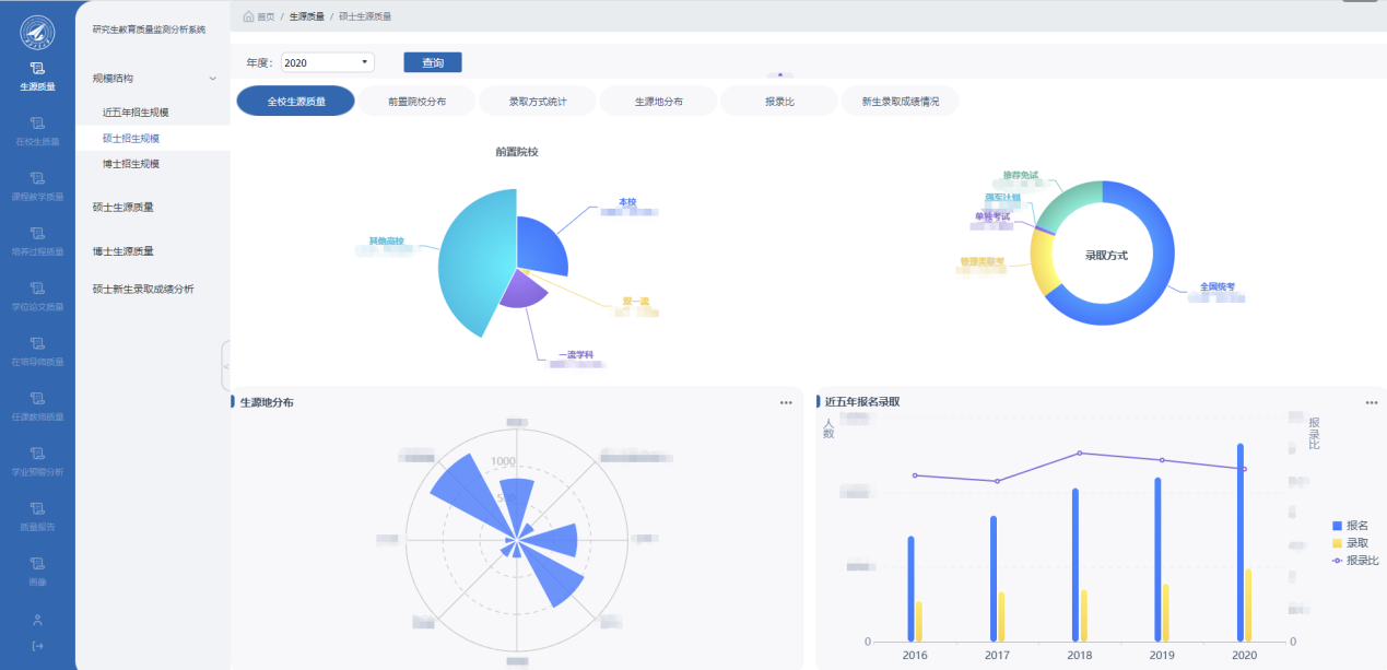
2.生源质量模块
可掌握我校研究生近五年的招生规模结构及年度增长率、生源的分布情况、前置院校分布、录取方式、生源地分布、报录比等相关信息。

3.在校生质量模块
可了解研究生科研及创新成果情况,包括学生论文发表、获得科技创新竞赛、授权专利等。

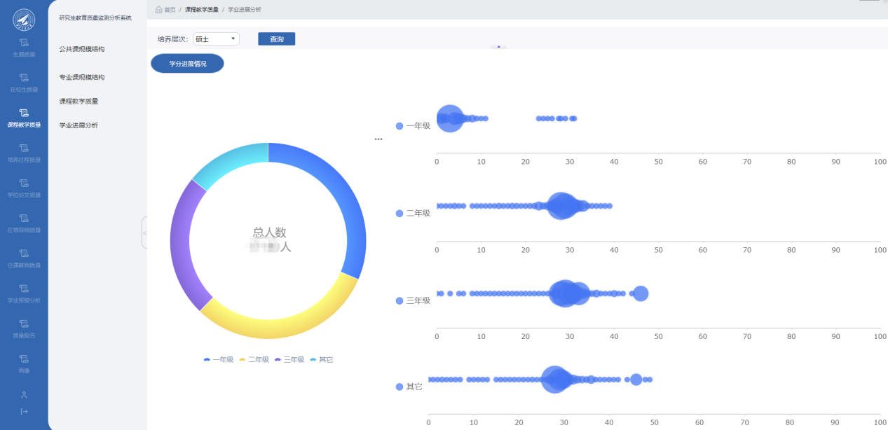
4.课程教学质量模块
可展示近五年研究生公共课及专业课的规模结构、课程评教情况、学生的学业进展情况。

5.培养过程质量模块
可掌握我校研究生学籍异动情况及研究生国际交流情况。

6.学位论文质量模块
可展示我校学位授予情况及学位论文情况。

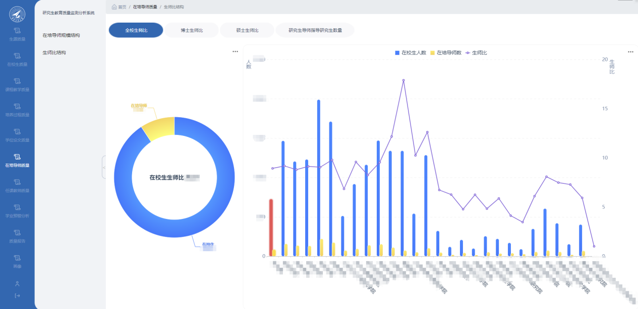
7.导师/教师质量模块
可获取在培导师规模、生师比结构、任课导师规模等情况。

8.学业预警分析模块
包括对研究生课程、学分、开题、延(超)期及从宏观上进行预警总体分析。

9.学生及导师画像模块。
可展示全校研究生导师、在校研究生的具体的个人画像。

六、其他事宜
研究生教育质量监测分析系统将为学校人才培养发展提供决策支持,是各培养单位及师生掌握研究生培养状况的重要渠道之一,该系统的上线运行将通过对数据分析及挖掘,实现质量可视化展示、动态监测,将切实提升我校研究生质量监测水平,请各培养单位加强重视和应用,试运行期间如果有任何意见和建议,欢迎您通过邮件或联系电话给我们反馈(zlb@nwpu.edu.cn)。
特此通知。
联 系 人:张扬 张洁
联系电话:029-88492090
QQ咨询群:499639807
研究生院质量办
2021年12月17日